AJ-荷随价动平台

leyucom·乐娱官方网荷随价动平台致力于将用户的实时负荷数据与该省份的实时电价数据进行充分的融合计算和分析,结合工业领域客户的使用逻辑,依托物联网、大数据和人工智能算法技术能力,在不影响工业客户主体生产流程的情况下,为客户提供最低的用电成本策略,指导客户的用电调节,最终降低用户的用电成本,提升客户利润。

产品优势
  • /Public/Uploads/uploadfile/images/20230528/680b231b24cd5.svg
    电价数据和负荷数据融合,以实时电价影响用电策略
  • /Public/Uploads/uploadfile/images/20230528/680b231b24f45.svg
    节约工业客户用电成本
  • /Public/Uploads/uploadfile/images/20230528/680b231b2516c.svg
    不影响客户原有生产流程
产品特点
  • 工业级别秒级实时负荷数据监测和分钟级数据实时统计计算

  • 工业级生产流程融合,依托实时电价指导用户用电策略

  • 策略告警多种通知策略,降低客户等待时间

  • 生产成果分析,依托分析结果不断优化用电策略

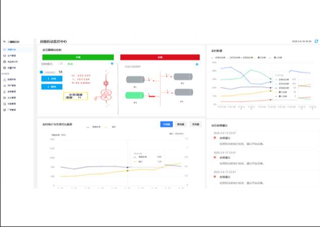
weibiaoti2.jpg
合理完善的
用电成本策略
100%
undefined